GL-MT3000 路由器
GL-MT3000 是一款由 gl-inet 推出的迷你路由器,这篇教程将记录如何使用 GL-MT3000 科学上网
连接路由器
用一根网线连接路由器的 LAN 口,此时我们能通过 192.168.8.1 访问路由器的页面,如果能成功进入,则能看到官方的路由器管理页面
我这里打算刷成 iStoreOS 系统,所以需要下载 iStoreOS 的固件
下载 iStoreOS 固件
在这个网站下载最新的 iStoreOS 和 mt3000 合作的固件:
https://fw.koolcenter.com/iStoreOS/mt3000/
可以直接使用 gl inet 官网下载的原生系统:
https://dl.gl-inet.cn/router/mt3000
下载 *.img 文件即可,*.tar 文件是后续的系统更新使用,可以不下载
进入 uboot 模式
相当于擦去当前的系统
根据官方的教程,按住 Reset 按钮,接入电源后,等待闪烁 6 此蓝光,看到白光后松开 Reset 按钮,即可进入 uboot 模式。
参考:
连接 uboot 模式下的路由器
在电脑上,将连接这个路由器的以太网 IP 类型从 DHCP 改为手动,设置 192.168.1.x 的 IP 地址(x不能是 1,确保和重置后的路由器处于同一网段)

然后打开浏览器,输入 http://192.168.1.1 即可访问到路由器的管理页面。如果此时你的电脑还连接了 Wifi,请断开 Wifi 连接,不然 192.168.1.1 可能访问的是你的 Wifi 连接的主路由
上传固件
浏览器访问路由器的管理界面后

上传我们上面下载好的 .img 结尾的 mt3000 的固件,例如 mt3000-4.8.1-0819-1755615825.img。确保当前的网络环境,供电环境正常,固件刷入过程中确保不能断电:

出现如下界面,说明固件刷入成功:

刷入 iStoreOS
我们重新将 IP 地址改为 192.168.8.x 网段,然后访问 192.168.8.1 就可以看到我们的后台了
我们在 系统 > 高级设置里面,安装 LuCI,然后进入 LuCI 后台

来到 System > Backup / Flash Firmware,上传我们的 iStore 固件,例如 istoreos-21.02-2025112415-mt3000-squashfs-factory.img

然后更新系统,大概 3-5 分钟后,系统就刷为了 iStore OS
让当前设备网段为 192.168.100.x。就可以通过 192.168.100.1 访问到 iStoreOS 的系统
局限性
上面的方式的缺点在于,失去了原生的 MT3000 系统,也就是说原生的功能,包括5G网卡,手机USB共享,热点等一些功能都没了
似乎失去了 MT3000 路由器的优势。所以推荐另一种方式,既可以保留原生系统,又可以用 iStoreOS
强烈推荐!!!:
简单来说,用 SSH 登录到我们的路由器上后,一行命令就可以了。
$ sh -c "$(curl -fsSL https://cafe.cpolar.cn/wkdaily/gl/raw/branch/main/gl-inet.sh)"更多使用方式参考:wukongdaily/gl-inet-onescript
安装代理软件 - 方式一
添加 opkg 镜像源:去 https://op.dllkids.xyz/packages/ 找到适合自己路由器的镜像源
这里我的 mt-3000 是 aarch64_cortex-a53 架构,所以对应:https://op.dllkids.xyz/packages/aarch64_cortex-a53 这个地址
然后我们把对应的镜像源这个配置添加到 /etc/opkg/customfeeds.conf 文件中:
src/gz dllkids https://op.dllkids.xyz/packages/aarch64_cortex-a53也可以在 opkg 的界面可视化添加这个镜像源

然后就可以随意下载我们需要的软件:OpenClash、passwall、shadowsocks 等等

安装完成后,reboot 重启路由器即可
安装代理软件 - 方式二
一般的教程会要你去这里下载对应的代理软件包,但是提供的软件包体积都太大了。
最关键的是,不管是下载的是 passwall1 还是 passwall2。我这里软件包都安装都失败了
最后找到了一个教程提供了体积只有 10MB 的 passwall 软件包,我放在了这里提供下载:
https://share.peterroe.me/public/router/passwall.run
安装完后,我们在 VPN 栏下面,可以找到 passwall,然后填入我们的订阅地址,更新即可

参考:uBZU1URfWWc
我的网络结构
之后的网络结构:
如此一来,解决了每台设备都需要配置代理上网的麻烦问题
踩坑
安装自定义软件包失败
在 openwrt 安装自定义软件包的时候,可能会出现如下错误。刚点安装就立即失败,网上也没找到任何解决方案。

由于这个错误几乎是点完安装后立即出现,似乎不是安装其他依赖软件包时出现的问题,于是决定使用 wget 命令手动上传软件包到路由器,再手动安装试试
果不其然,安装成功了。
具体操作步骤就是,下载软件包到本地,使用 vercel/serve 搭建一个临时的文件服务器,然后使用 ssh 连接到路由器,使用 wget 下载软件包到路由器,再使用 sh 安装软件包。
$ ssh [email protected]
$ wget http://192.168.100.195:3000/xxx.run
$ sh xxx.runDNS 被反复覆盖
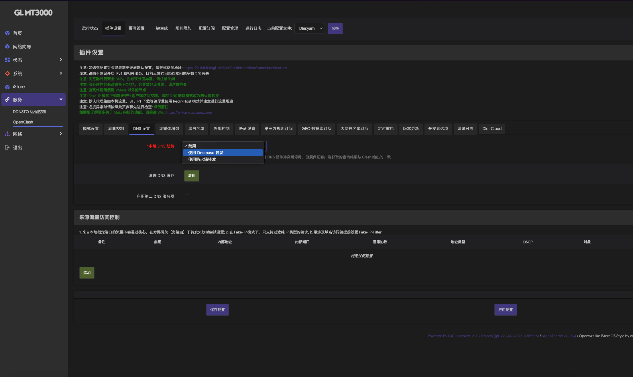
具体表现为 GL-iNet 的后台,网络 > DNS 部分,手动设置 DNS 的配置后,约 10 - 20 秒,DNS 被强制覆盖为 127.0.0.1#7874
连带的问题现象是 ping 一个外网域名,ICMP 请求被路由器(192.168.8.1)拦截,返回‘Packet filtered’(数据包被过滤),导致 ping 完全无法连通”
$ ping share.peterroe.me
PING share.peterroe.me (198.18.1.28) 56(84) bytes of data.
From console.gl-inet.com (192.168.8.1) icmp_seq=1 Packet filtered
From console.gl-inet.com (192.168.8.1) icmp_seq=2 Packet filtered
From console.gl-inet.com (192.168.8.1) icmp_seq=3 Packet filtered经过排除后,发现 OpenClash 强制接管了 DNS。OpenClash 运行时,会自动往 /etc/config/dhcp 写入 list server '127.0.0.1#7874'
7874 是 OpenClash 的 DNS 转发端口,所有 DNS 请求都会先过代理。不管用 uci delete 删多少次,都会自动加回来

解决方式是在 Openclash 的后台,将 使用 Dnsmasq 转发 切换为 禁用 即可
其他
主题修改:参考 YlhIdizH0hM
硬盘扩展:参考 z43kl25lsfc